Skip to main content

One post tagged with "product-analytics"

View All Tags

TrueCoverage - Aligning QA With Real User Behaviour

· 3 min read
Nuwan Samarasekera
Founder & CEO, TestChimp

Most testing strategies are built in isolation from how users actually use a product.

Teams typically decide what to test based on:

  • feature specifications
  • developer intuition
  • past bugs

But production tells a different story.

Some features get heavy usage.
Some interactions are part of critical journeys.
Some screens are where users consistently drop off.

If your testing strategy doesn’t account for this, QA effort is being optimized in the dark.

This is the problem TrueCoverage solves.

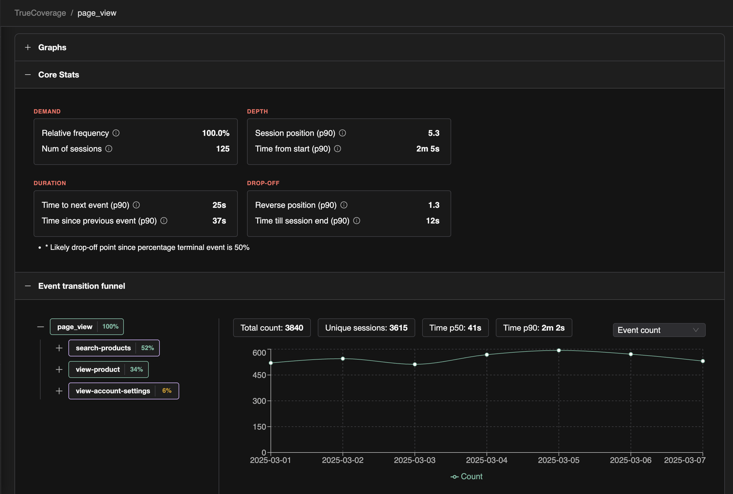
TrueCoverage UI


Start With Real User Behaviour

TrueCoverage analyzes event data from production alongside events generated during test runs.

Instead of only measuring which tests executed, it looks at how users actually move through your product.

From this data, TestChimp derives four signals — what we call the 4Ds — to guide smarter QA planning.


The 4Ds of Product Behaviour

Demand

How frequently an event or interaction occurs.

High-demand interactions represent the most commonly used parts of your product.

Ensuring these features are covered in regression tests delivers the highest ROI by protecting the core capabilities of your application.


Depth

Where an interaction occurs in the user journey.

Depth distinguishes top-of-funnel interactions from deeper product workflows.

Early interactions often influence:

  • onboarding success
  • activation rates
  • user satisfaction

Testing depth helps ensure your QA strategy protects the critical entry points of your product.


Duration

How much time users spend interacting with a feature.

High duration often indicates either complex workflows or user friction.

Both require deeper testing. These areas benefit from:

  • scenario-based tests across different paths
  • validation of edge cases and error conditions
  • robustness testing for complex flows

Duration highlights where more thorough testing is needed beyond the happy path.


Drop-off

Where users exit a journey.

Drop-off points are some of the highest-value areas for testing.

If many users abandon the product at a particular step, that interaction deserves attention.

Testing around drop-off points helps uncover:

  • hidden bugs
  • validation issues
  • confusing UX
  • performance bottlenecks

Turning Behaviour Into QA Strategy

The 4Ds transform production behaviour into actionable testing insights.

For example:

  • High demand events → prioritize regression coverage
  • Top-of-funnel interactions → ensure reliability and stability
  • High drop-off points → investigate bugs or UX issues
  • Long duration flows → add scenario tests covering variations

Instead of guessing where to invest testing effort, teams can align QA with real product usage.


TrueCoverage

TrueCoverage compares:

  • event sequences from production
  • event sequences from test runs

This reveals the gap between:

  • what users actually do
  • what your tests actually cover

When that gap becomes visible, improving coverage becomes far more targeted.

Not more tests, but better tests aligned with real user behaviour.


Because ultimately, quality isn’t defined by how many tests you run.

It’s defined by how well your tests protect the journeys your users depend on.