Skip to main content

Test Planning → Insights tab

On the Test Planning page, the Insights tab shows QA intelligence for the selected folder or file in the test-plan tree. All data uses the current Execution scope (environment + release + time range).

Functional testing coverage

Functional testing coverage is rolled up to user stories and folder levels. You can see:

  • Which user stories have linked tests and scenarios.
  • Coverage at folder level (e.g. epic or feature).
  • Gaps: stories or areas with little or no test coverage.
Test planning functional coverage insights
Test Planning — Functional testing coverage by stories and folders

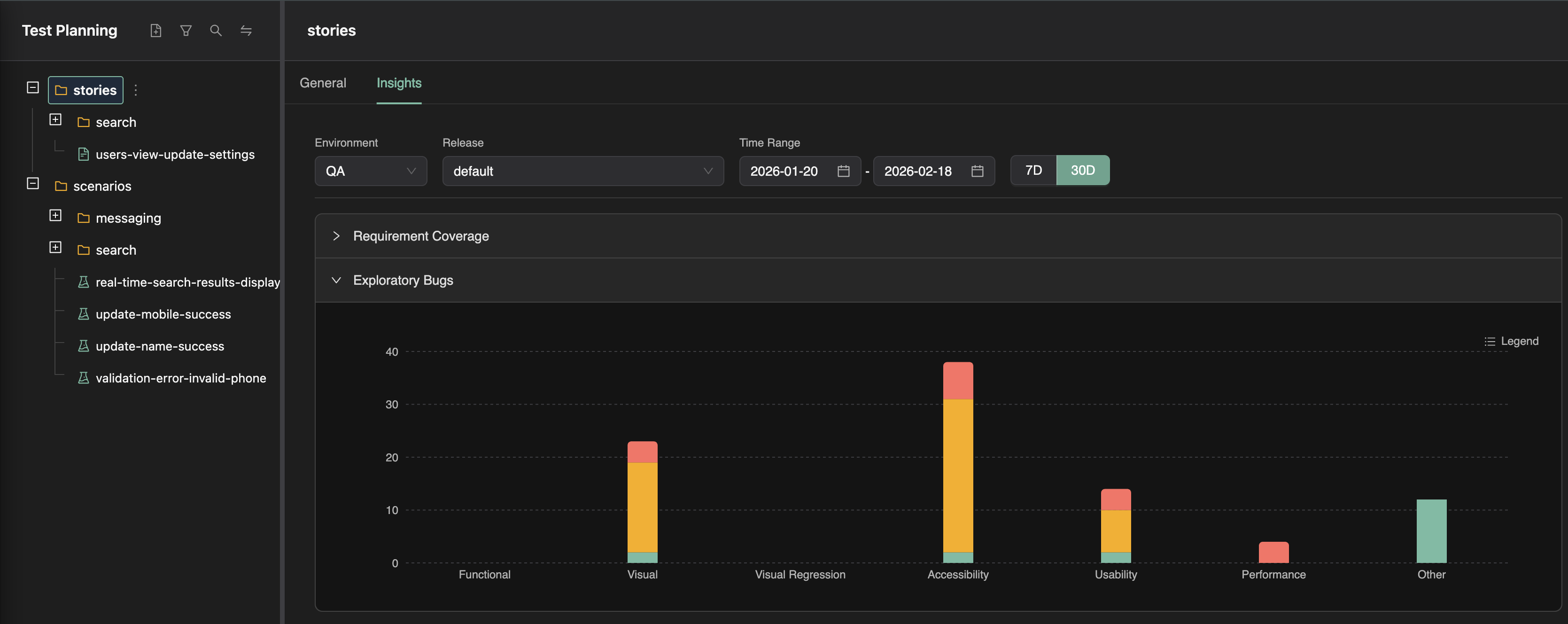
Exploratory findings summary

The Insights tab also shows a summary of exploratory findings that relate to the selected scope—bugs and issues found by exploratory runs (agentic walks) that are relevant to the same stories or areas. This helps you see both automated coverage and exploratory discovery for the same scope.

Test planning exploratory findings summary
Test Planning — Exploratory findings for the selected scope

Use this tab to answer: How well is this part of the plan covered by tests, and what have explorations found here?

Branch-scoped insights

You can optionally select a branch when viewing the Test Planning Insights tab. When a branch is selected, insights are scoped to the executions and explorations run in that branch. Functional coverage, exploratory findings summaries, and gaps are then based only on runs that targeted that branch (e.g. branch-specific test runs and branch-specific exploratory runs).

This helps you answer: How well is this part of the plan covered and explored on this branch? — so you can see coverage and findings for a feature branch before merge. If no branch is selected, insights use the default execution scope (environment, release, time range) without branch filtering.